2019-12-11 14:47:59 0
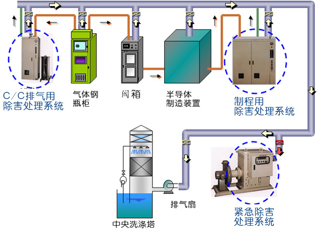
特種氣體是光電子、微電子等領域,特別是超大規模集成電路、液晶顯示器件、非晶硅薄膜太陽能電池、半導體發光器件和半導體材料制造過程不可缺少的基礎性支撐源材料。它的純度和潔凈度直接影響到光電子、微電子元器件的質量、集成度、特定技術指標和成品率,并從根本上制約著電路和器件的精確性和準確性。沃飛科技提供太陽能光伏工廠所使用的高純度氣體(O2/Ar/N/H2/He等)、特氣(SiH4/GeH4/PH3/AsH3/SbH3/B2H6/BF3/NF3/PF3/PF5/CF5/CF4/C2H6/C3F8等)綜合供氣系統;排氣處理、監視系統的綜合管理系統;建立以安全為第一的特氣管理輸送系統。從設計、選型、制造、安裝、測試、調試和系統托管服務


深圳沃飛科技有限公司是一家專業從事大宗氣體(液體)、高純氣體及特種工藝氣體、化學品輸送系統、純水系統提供從技術咨詢、整體規劃、系統設計、選定設備、預制組件、項目現場安裝建設、整體系統檢測、維護保養等全套工程技術服務和配套產品于一體的高新技術企業;工程項目覆蓋半導體、集成電路、平板顯示、光電、汽車、新能源、納米、光纖、微電子、石油化工、生物醫藥、各類實驗室、研究所、標準檢測等高科技行業;為客戶提供高純介質輸送系統全套解決方案;逐步成為行業領先的整體系統供應商。